1. 午夜影院网站,午夜在线影院,午夜爱爱爱视频,午夜版成人APP免费观看

      樓宇自控係統功能概述

      欄目:行業動態 作者:午夜影院网站智能化 發布時間:2024-01-10 關鍵詞: 樓宇自控係統
      分享到:
      樓宇自控係統是一種基於信息技術的智能化建築管理係統,通過對建築內各種設備和係統的集成與控製,實現對樓宇的智能化管理和能源的高效利用。本文將從多個角度介紹樓宇自控係統的功能,包括照明控製、空調控製、安全管理等,為建築管理者提供全麵的了解和應用指導。

      一、樓宇自控係統的概念和意義

      樓宇自控係統是一種利用信息技術實現樓宇設備和係統的集成與控製的管理係統。它通過對照明、空調、安防、能耗等多個方麵進行智能化控製與管理,實現樓宇設備的自動化、智能化運行。樓宇自控係統的意義在於提高樓宇管理的效率和水平,實現樓宇的智能化、綠色化、節能減排的目標。

      二、樓宇自控係統的功能概述

      樓宇自控係統,智能化管理

      1.照明控製:樓宇自控係統可以根據樓內的光照情況和人員活動來自動調節照明設備,實現智能照明控製。通過使用光照傳感器、運動傳感器等設備,係統可以自動感知並調整照明亮度,節約能源的同時提供舒適的照明環境。

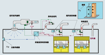
      2.空調控製:樓宇自控係統可以實時監測樓內的溫度、濕度等環境參數,根據設定的控製策略自動調整空調設備的運行狀態。通過智能溫度控製、空調分區控製等功能,係統可以提供舒適的室內環境同時節約能源。

      3.安全管理:樓宇自控係統可以集成安防設備,如視頻監控、門禁係統等,實現對樓宇安全的實時監控和管理。通過聯動報警、遠程監控等功能,係統可以提升樓宇的安全性,及時應對各類安全事件。

      4.能源管理:樓宇自控係統可以實時監測和分析各種能源的使用情況,通過數據采集和分析,幫助建築管理者了解能源消耗和浪費的情況。同時,係統還可以提供能源的優化調控策略,提高能源利用效率,降低能源成本。

      5.設備運維:樓宇自控係統可以對樓內設備進行運行狀態的實時監測和管理。通過設備故障預警、維護計劃管理等功能,係統可以提升設備的可靠性和運行效率,減少設備故障對樓宇運營的影響。

      三、樓宇自控係統的應用案例

      樓宇自控係統已經在許多建築中得到廣泛應用,取得了顯著的效果。例如,在寫字樓中,樓宇自控係統可以實現燈光的自動調節和空調的智能控製,不僅提升了工作環境的舒適度,還有效節省了能源成本。

      在酒店中,樓宇自控係統可以根據房間入住情況和客人需求,自動調整房間的照明、空調等設備,提供個性化的服務同時節約能源。

      四、樓宇自控係統的未來展望

      隨著科技的進步和社會的發展,樓宇自控係統將得到更廣泛的應用和推廣。未來,樓宇自控係統將進一步融入物聯網和人工智能技術,實現設備的自動聯動和智能化決策,為建築管理者提供更精細化、智能化的服務。


      網站地圖